收藏本站
嗨!欢迎来到
虎朋网
!
中文简体
English
搜索
汉钟
利欧
manual
冷水机
叉车
所有产品分类
制冷制热设备
锅炉
冷水机
冷却塔
冰蓄能
油冷机
冷冻机
热水机
空调暖通设备
空调末端
空调主机
环保空调
风机风扇
热泵机组
工位空调
空气处理设备
后处理
鼓风机
空压机
除湿机
烘干机
冷干机
机械加工设备
加工中心
工业机器人
车床
铣床
滤油机
电焊机
电机电器设备
电动机
发电机组
配电柜
变压器
管道给水设备
工业泵
水泵
泵站
阀门
水箱
水处理
仓储环卫设备
电梯
清洗机
叉车
清运车
货架
扫地机
首页
热销推荐
我们的优势
品牌入驻
如何购买
首页
制冷制热设备
锅炉
为您推荐
Hanf GTN 系列 开式逆流塔
驾驶式洗地机MN_V8,双大刷盘,进口电机!
A系列内燃叉车1-3.8吨
〖斯大锅炉〗
WNS低氮冷凝余热回收蒸汽锅炉
AA级 - 行业先锋
品牌故事
商标权属:
扬州斯大锅炉有限公司
400-678-6559 / 021-51883031
在线咨询
加入收藏
选型列表
序号
采购操作
1
加入 购物车
相关产品
WNS卧式(冷凝)蒸汽锅炉
CWNS低氮冷凝常压热水锅炉
SWLJ冷凝无压热水锅炉
ZKS低氮冷凝真空热水锅炉
BTLYS(C)水冷螺杆式低温冷冻机,经济、耐用!
MBL/MGBL净水型封闭式冷却塔
R134A制冷剂BHLXS离心式冷水机组,环保、高效!
R134A制冷剂BHLGS降膜螺杆式冷水机组,优质、高效!
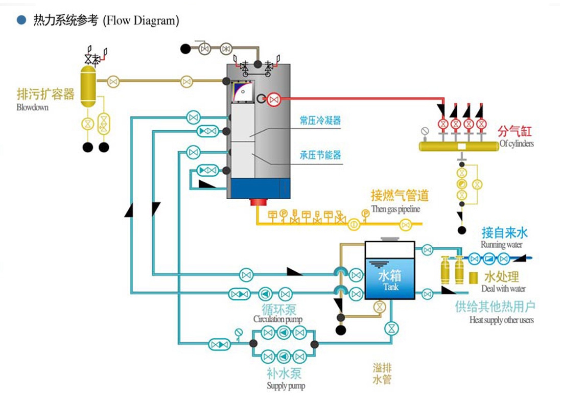
产品介绍
性能参数